Case Study: How I Built VAC Tires’ Online Presence From Scratch and Boosted Revenue

Client: VAC Tires, Tire shop in Washington, DC


Services Provided: Website Design, Branding, Google Ads Management, Local SEO, Reputation Growth, Social Media Content

Vac tire home page
Vac tire home page

We handled every aspect of their online presence:

VAC Tires had:

  • No website or online presence — potential customers couldn’t find them.

  • An unoptimized Google Business Profile with missing or incorrect services, categories, and branding.

  • Inconsistent business info across directories due to a recent store relocation (name, email, address).

  • No logo, branding, or professional images for social media.

  • A Google Ads campaign that was mismanaged and wasting ad spend.

They needed a complete digital overhaul to get found, attract customers, and establish credibility.

The Challenge

Our Approach

1.Created a professional website

  • Mobile-friendly, fast-loading, and designed to convert visitors into customers.

2.Built branding and visuals

  • Designed a logo, brand identity, and graphics for social media.

Vac tires logo
Vac tires logo
Vac tires service banner
Vac tires service banner
vac tire banner
vac tire banner

3.Optimized Google Business Profile

  • Corrected business name, address, and email.

  • Properly listed services, categories, and photos to maximize local search visibility.

4.Corrected online directory listings

  • Fixed inconsistent info across multiple directories to ensure NAP consistency.

5.Ran and optimized Google Ads campaigns

  • Rebuilt campaigns targeting high-intent local searches.

  • Monitored performance, optimized keywords, and tracked conversions.

6.Implemented review and reputation strategy

  • Encouraged happy customers to leave reviews.

  • Reviews increased from 3.8 stars with 11 reviews to 4.8 stars with 70+ reviews.

The Results

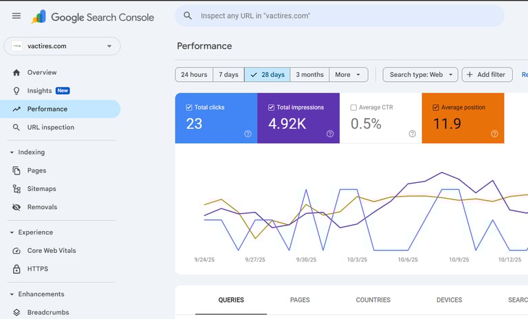
  • Top Local Rankings & AI Recognition: VAC Tires now ranks in the top 10 for multiple local searches, Some of their service pages now rank first and are even recommended by AI assistants for relevant local search queries.

Tpms sensor  installation serp
Tpms sensor  installation serp
Vactires google search console
Vactires google search console
Tire mounting serp
Tire mounting serp
  • Improved Ad ROI: Google Ads performance improved drastically, generating more calls and customers.

Vac tire google ads dashboard
Vac tire google ads dashboard
  • Stronger Brand Presence: Consistent visuals and an optimized website boosted customer trust and engagement.

  • Reputation Growth: Reviews jumped from 11 to over 70, with a 4.8-star average, helping the business dominate its niche and receive 2,370 business profile interactions in 6 months.

vac tires GBP reviews
vac tires GBP reviews
  • Higher Revenue: More walk-ins, more calls, and a stronger overall online presence.

vac tires business profile showing interaction in the last 6 months
vac tires business profile showing interaction in the last 6 months
Call made from vac tires GBP
Call made from vac tires GBP
Get direction request made  from vac tires GBP
Get direction request made  from vac tires GBP
 vac tires reviews on our services
 vac tires reviews on our services

Contact

A modern contact form with fields for name, email, and message.
A modern contact form with fields for name, email, and message.

With the right strategy including website, branding, SEO, reviews, and ads, a small local business can compete with established names and dominate search results.

If your business is struggling to get found online, let’s change that.